全部文档

产品使用

控制台提供对用户信息和已订购产品的使用管理相关功能,主要包含双域专网管理、网络数字孪生、物联卡管理、用户中心、常用业务等。

点击首页右上角“控制台”进入控制台首页。控制台需登录后才能访问,若您未登录会先跳转登录链接。

产品使用1

入口导航

控制台上方导航栏左侧支持进入已订购业务、物联卡管理、网络数字孪生和双域专网这四个板块,右侧支持进入订单中心和用户中心。

入口导航1

点击已订购业务可以分别查看已订购的优享、专享和尊享产品的业务详情和物联卡数据,并对物联卡进行相关操作。

入口导航2

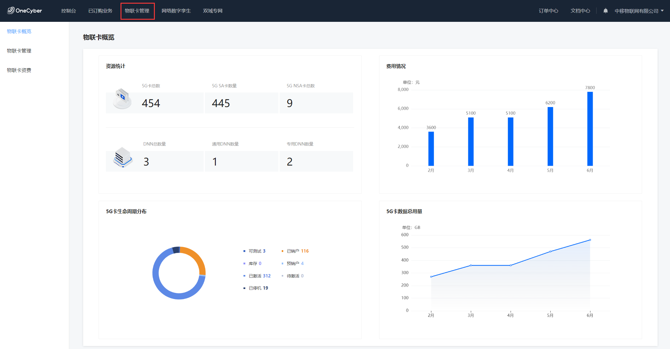
点击物联卡管理进入物联卡管理板块,用户可以查看物联卡使用资源统计、费用情况等信息,并进行相应的物联卡操作,例如批量分组、状态变更、数据导出等。

入口导航3

点击网络数字孪生可以选择进入网络管控、设备管理或数字大屏。目前网络管控功能正在上线中,敬请期待。

入口导航4

点击双域专网可以进入双域专网板块,用户可以查看双域专网的基本信息、业务概览、易购产品等,并进行白名单管理、个人用户订购管理、上网日志查询等操作。

入口导航5

点击订单中心可以进入我的订单查看订单信息,搜索订单并查看详情。

入口导航6

点击文档中心可以进入并查看文档内容,支持对文档进行关键词搜索。

入口导航7

用户中心

点击顶部导航账户名称或控制台首页右上角账户名称/订单统计处,进入用户中心,可查看管理账户信息和订单信息。

用户中心

账户信息

账户信息支持查看账号名称、已绑定手机号,同时支持换绑手机号。

账户信息

我的订单

我的订单支持查看所有订单信息,包含订单编号、商品名称、订单金额、订单状态、订单进度和订单详情等信息。

我的订单1

我的订单2

常用业务

常用业务支持快速进入使用频率较高的业务板块,具体板块可以在右上角的自定义入口进行设置。

常用业务

业务概览

业务概览支持快速查看5G卡的基本情况,包括本月新增卡数、SIM卡总数、流量使用情况,并以图形的方式直观地分类展示每类5G卡的数量。

业务概览1

点击测试卡申请或者新购5G卡可以供用户填写基本资料,方便平台后续联系跟进。

业务概览2

网络切片

网络切片展示了用户使用的切片基本信息,包括切片名称、类型、专网产品和成员数量,点击详情可以查看切片的更多信息。

网络切片

最近浏览

最近浏览支持快速查看用户最近浏览过的相关信息,并依据浏览历史智能推荐用户可能关注的产品。

最近浏览

专网产品

专网产品支持分别快速查看优享、专享和尊享服务的具体产品,每个产品带有简单介绍。点击详情可以显示相应已购买产品的具体信息并进行相关操作,点击订购可以对产品进行购买。

专网产品

产品文档

产品文档提供平台使用过程中可能需要高频次查看的文档链接,如账户与登录、产品订购和产品使用等,点击查看全部文档可跳转文档中心查看全部文档。

产品文档

文件下载

文件下载部分支持下载中国移动5G专网手册和运营平台用户操作手册,方便用户更好地了解5G专网相关信息。

文件下载

results matching ""

    No results matching ""